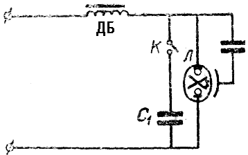
Лампа дрт 400 схема подключения - найдено 30 изображений
Найдено изображений: 30

























Смотрите также
- Dвиж олимпийский просп вл13с1кб фото
- Rodman ул дзержинского 43 фото
- Бомбер спицами схема и описание
- Кристи ул николая островского 64 фото
- Купить куртку женскую весна 2024 модную
- Мраморные обои на стену фото
- Опочсы опоясывающий лишай фото
- Первые стадии сифилиса фото
- Правильное подключение акб
- Пудровое напыление бровей фото по дням

